• Купить пакет прикладных программ


  • СВОДНЫЕ ПОКАЗАТЕЛИ

    Блок "Мониторинг" накапливает, систематизирует и анализирует подробные данные о пространственно-временой изменчивости показателей качества атмосферного воздуха, почвы, снегового покрова, донных отложений, поверхностных и сточных вод: представлена картографическая информация наблюдательной сети мониторинга, периодичность контроля регламентируется графиками контроля, формирует базу данных результатов лабораторных испытаний по показателям качества компонентов природной среды. Кроме того, в блоке "Мониторинг" содержатся подробные сведения о хозяйственной деятельности юридических лиц, включая данные об источниках выбросов, сбросов, объектах размещения отходов производства и потребления.



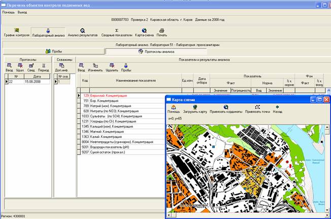
    База данных о результатах лабораторных испытаний содержит сведения об отборе проб, и результатах испытаний в объеме требований, предъявляемых к аккредитованным лабораториям (кнопка "Лабораторный анализ" ). Экран на кнопке "Лабораторный анализ" разделен на две закладки: "Пробы" и "Протоколы анализа".

    Результаты анализа могут быть занесены пользователем вручную на закладке "Пробы" - "Результаты анализа пробы". Если методикой обработки результатов предписывается определение среднего значения показателя по нескольким пробам, на закладке "Протоколы анализа" эта возможность реализована. Для этого пользователь обращается к экрану "Выбор проб для оформления результатов":



    Панель инструментов позволяет реализовать любой выбор в соответствии с поставленной задачей.

    По кнопке "Анализ результатов" программой за любой период времени формируются таблицы, содержащие систематизированные сведения по объектам контроля (точкам, площадкам, скважинам, створам и т.п.), а также по датам отбора проб. Данные могут быть представлены в графическом виде (диаграммы).

    По кнопке "Сводные показатели" программой ежеквартально и ежегодно в табличном виде формируются систематизированные сведения об объектах мониторинга. Например, для контроля за содержанием загрязняющих веществ в ГВС экран имеет вид:



    Таблица "Сводные показатели концентраций вредных веществ" открывается на кнопке "Расчет" и заполняется автоматически из таблицы "Показатели и результаты контроля". В таблице представлены все сведения по всем источникам за текущий год. В общем перечне источников красным цветом выделены источники, имеющие превышения показателей.

    Поля "Период" и "Показатели" заполняются по кнопкам меню, например:



    Кнопкой "Превышения" формируется перечень источников, на которых зафиксированы превышения допустимых нормативов. Кнопка "Все значения" возвращает сведения об источниках к первоначальному виду, соответствующему кнопке "Расчет" .

    Для просмотра сведений по конкретному источнику рекомендуется сформировать перечень сведений по этому источнику при помощи кнопки

    Для просмотра сведений по конкретному источнику необходимо отметить его курсором в "Перечне источников выбросов".

    Нажатием кнопки "По показателю" формируется перечень всех анализов за выбранный период времени для отмеченного курсором источника и показателя. Возвращение кнопки в первоначальное положение позволяет просматривать все показатели по данному источнику.

    Для анализа содержания загрязняющих веществ в ГВС переключением кнопки "Мощность Выброса" "ПДК" формируются соответствующие таблицы.

    Кнопкой "Очистить значения" удаляется строка, отмеченная курсором.

    Кроме того, значения концентраций вредных веществ могут заноситься (или редактироваться) вручную.

    Аналогично формируются сводные показатели по любому из объектов мониторинга.

    Результаты могут быть представлены в виде таблиц в текстовых файлах – кнопка

    Кнопкой "Карта-схема" открывается карта, на которой указано расположение контрольных точек (площадок, выпусков, створов, скважин и т.п.). Это помогает специалисту анализировать результаты техногенного воздействия на окружающую среду и принимать грамотные и своевременные решения.